Fast Entry Calculator
Product Type:
Web App
Roles:
Product Designer
Design Engineer
Tools Used:
Retool
Time period:
06/2025 - Ongoing
Overview
The Fast Entry Calculator was created to simplify how ECM professionals assess IPO eligibility for index inclusion.
Traditionally, analysts manually review prospectuses and built spreadsheets to model potential fast entries. This solution uses AI to extract and pre-fill prospectus data, quickly showing eligibility outcomes and potential index flows. I led the end-to-end design and front-end development on Retool for the product.


Role
Product DesignerDesign Engineer (Retool)
Team
2x Backend engineer
1x Analyst / PM
Company Hackathon
Hackathon win: Developed core MVP in 2-day internal hackathon (awarded first place).
On track to be released to clients by end of 2025.
Project Start
Challenge
Users needed a way to quickly determine if new listings qualified for fast entry into indices and to forecast the passive flows these entries could generate. The tool had to be fast, intuitive, and technically feasible inside Retool. Balancing automation (AI data extraction) with manual control was key to user trust.
Goals
Constraints
Research & Discovery
Team Analyst & PM
Quick feedback & tests
Client Team
Reviewed client requests
Stakeholders
Review sessions
User Flow and Required Features
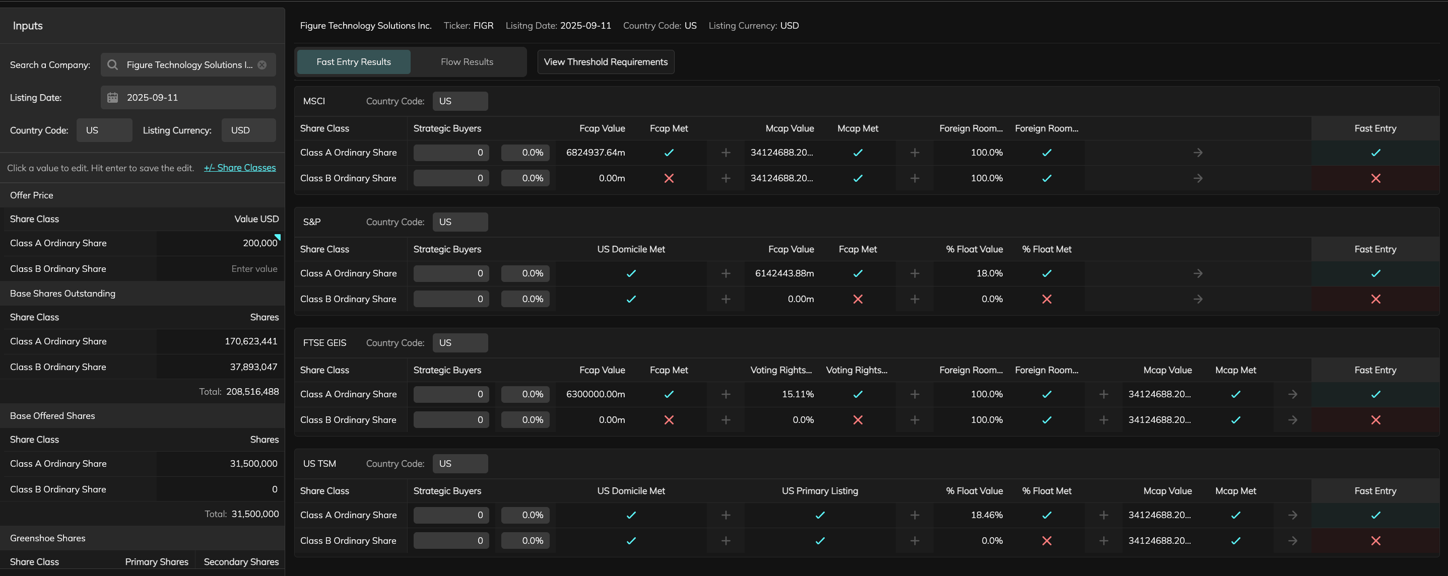
Search for a company / ticker
AI scrapes prospectus for values and populates input tables
Optional: edit input table values
Optional: edit share classes
Click ‘Run Calculation’
Calculation table generated for each index
Optional: edit table overrides
‘Re-Run with Overrides’ button shownAND’Clear Overrides’ button is shown
Share Calculation button is shown
Click share Calculation button
Share Calculation modal is shown, user can choose to share by inputing email addresses or uploading a CSV of email addresses
Click ‘Re-Run with Overrides’ button
Calculation tables re-generated for each index
Click ’Clear Overrides’ button
Overrides reset to default
‘View Threshold Requirements’ button shown
Click ‘View Threshold Requirements’ button
Modal appears showing a more detailed view of the requirements needed for fast-entry for each index
‘Fast Entry / Flows’ Toggle appears (set to ‘Fast Entry’ by default)
Click ‘Flows’
View switches to show table of index flows
Required Feature / Component
User need it solves
Input Panel
Eligibility Tables
Threshold Requirements Modal
Overrides
Forecast View
Design & Iteration
Design Engineering Requirement
The product had to be built in Retool. Designs needed to adhere to its limitations and my developing knowledge of Retool workarounds.
Input Component
Share Class Modal
Search for a company / ticker
Company / ticker not found, information modal shown.
Click ‘Add Inputs’
Share Class Modal shown
Add desired Share Classes before continuing
(Class A is pre-populated)
Table Components
Eligibility Tables

Flow Results Table

Threshold Requirements Modal / Table (Expanded Table View)

Implementation & Launch
Fast Entry Calculator in Production
Outcome & Impact
Key Learnings
Fast Entry Calculator
Product Type:
Web App
Roles:
Product Designer
Design Engineer
Tools Used:
Retool
Time period:
06/2025 - Ongoing
Overview
The Fast Entry Calculator was created to simplify how ECM professionals assess IPO eligibility for index inclusion.
Traditionally, analysts manually review prospectuses and built spreadsheets to model potential fast entries. This solution uses AI to extract and pre-fill prospectus data, quickly showing eligibility outcomes and potential index flows. I led the end-to-end design and front-end development on Retool for the product.


Role
Product DesignerDesign Engineer (Retool)
Team
2x Backend engineer
1x Analyst / PM
Company Hackathon
Hackathon win: Developed core MVP in 2-day internal hackathon (awarded first place).
On track to be released to clients by end of 2025.
Project Start
Challenge
Users needed a way to quickly determine if new listings qualified for fast entry into indices and to forecast the passive flows these entries could generate. The tool had to be fast, intuitive, and technically feasible inside Retool. Balancing automation (AI data extraction) with manual control was key to user trust.
Goals
Constraints
Research & Discovery
Team Analyst & PM
Quick feedback & tests
Client Team
Reviewed client requests
Stakeholders
Review sessions
User Flow and Required Features
Search for a company / ticker
AI scrapes prospectus for values and populates input tables
Optional: edit input table values
Optional: edit share classes
Click ‘Run Calculation’
Calculation table generated for each index
Optional: edit table overrides
‘Re-Run with Overrides’ button shownAND’Clear Overrides’ button is shown
Share Calculation button is shown
Click share Calculation button
Share Calculation modal is shown, user can choose to share by inputing email addresses or uploading a CSV of email addresses
Click ‘Re-Run with Overrides’ button
Calculation tables re-generated for each index
Click ’Clear Overrides’ button
Overrides reset to default
‘View Threshold Requirements’ button shown
Click ‘View Threshold Requirements’ button
Modal appears showing a more detailed view of the requirements needed for fast-entry for each index
‘Fast Entry / Flows’ Toggle appears (set to ‘Fast Entry’ by default)
Click ‘Flows’
View switches to show table of index flows
Required Feature / Component
User need it solves
Input Panel
Eligibility Tables
Threshold Requirements Modal
Overrides
Forecast View
Design & Iteration
Design Engineering Requirement
The product had to be built in Retool. Designs needed to adhere to its limitations and my developing knowledge of Retool workarounds.
Input Component
Share Class Modal
Search for a company / ticker
Company / ticker not found, information modal shown.
Click ‘Add Inputs’
Share Class Modal shown
Add desired Share Classes before continuing
(Class A is pre-populated)
Table Components
Eligibility Tables

Flow Results Table

Threshold Requirements Modal / Table (Expanded Table View)

Implementation & Launch
Fast Entry Calculator in Production
Outcome & Impact
Key Learnings