Lock-Up Tracker
Product Type:
Web App
Roles:
Product Designer
Design Engineer
Tools Used:
Retool
Figma
Time period:
02/2025 - Ongoing
Overview
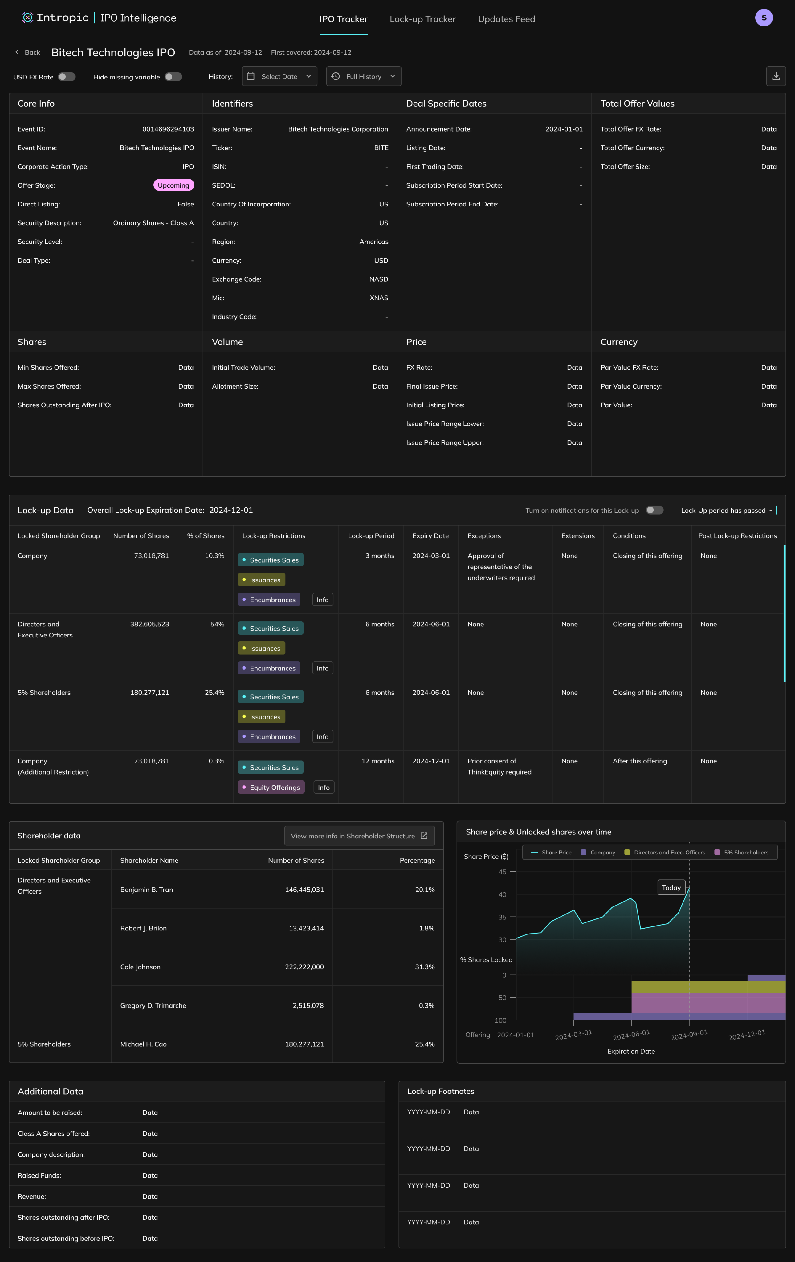
A new feature added to the IPO Intelligence Product. The Lock-Up Tracker helps Equity Capital Markets professionals monitor post-IPO share lock-ups, including expiry dates, early-release clauses, and entity-specific restrictions.
I designed and implemented the front end in Retool, collaborating with backend engineers who used AI to extract and structure lock-up data directly from IPO prospectuses. The tool gives users an at-a-glance view of upcoming expiries with the ability to explore shareholder-level and clause-level details.

Role
Product DesignerDesign Engineer (Retool)
Team
2x Backend engineer / PM
2x Analysts
Users
24 active repeat users in the month of October 2025
Project Impact
Increased usage and adoption. Beta in active client use
Outcome & Impact
Quarterly Repeated Usage Metrics as of October 2025

1
Lock-Up Tracker is released as part of IPO Intelligence and usage of the product creeps up.
2
Average usage higher than previously, spiking when Lock-Ups become relevant.
3
Usage increases further when IPO Intelligence in incorporated into the ECM Intelligence platform.
Project Start
Challenge
Lock-up data lives deep within legal prospectuses and is time consuming to analyse thoroughly. Analysts had to manually track expiry schedules, shareholder classes, and early-release clauses in spreadsheets. The challenge was to design an experience that consolidated this data into a structured system, providing transparency across shareholders, entity types, condition and restriction clauses.
Goals
Constraints
Research & Discovery
Internal ECM Analysts
Conducted research sessions
Prototype testing
Client Team / Analytics Tools
Client query and request analysis
Feedback post launch
Stakeholders
Weekly product review sessions
User Flow / Information Architecture & Required Features
User Flow / Information Architecture Overview
Lock-Up Tracker Table
Click Row
Company View is shown with Shareholder tab selected by default
Share Calculation button is shown
Click share Calculation button
Share Calculation button is shown
Click share Calculation button
Shareholder table is shown
Click a shareholder row
Shareholder Details modal appears
Lock-Up Details Component appears, pre-filtered for the selected rows entity type
Click ‘Deal’
Switch to company IPO Deal view
Click ‘Lock-Up’
Switch to company Lock-Up view
Entity Type Table appears (first row selected by default)
Shareholder Details modal appears (data filtered for the selected row of Entity Type Table)
Click a different row in the Entity Type Table
Shareholder Details modal shows data for the newley selected entity type
Expand Row
Row expands to reveal a shareholder table (first row selected by default) and lock-up restrictions and conditions for that selected shareholder
Click a different shareholder in the list
Restrictions and conditions updates to reflect the selected shareholders data
Required Feature / Component
User need it solves
Lock-Up Tracker Table
Shareholder View
Shareholder Modal
Lock-Up View
Search & Filtering
Lock-Up Expiry Component
Design & Iteration
Design Engineering Requirement
The product had to be built in Retool. Designs needed to adhere to its limitations and my developing knowledge of Retool workarounds.
More features have been added since launch (buttons for these may be visible in the below videos) however they are not shown in depth.
Lock-Up Tracker Table early design in Figma

Lock-Up Tracker Table updated design in Retool
Due to the need to work at velocity, some components were wireframed & prototyped using Retool.
Shareholder Tab (Company View) design in Retool
Deal Tab (Company View) early design in Figma

Deal Tab (Company View) updated design in Retool
Lock-Up Tab (Company View) design in Retool
Implementation & Launch
Key Learnings
Lock-Up Tracker
Product Type:
Web App
Roles:
Product Designer
Design Engineer
Tools Used:
Retool
Figma
Time period:
02/2025 - Ongoing
Overview
A new feature added to the IPO Intelligence Product. The Lock-Up Tracker helps Equity Capital Markets professionals monitor post-IPO share lock-ups, including expiry dates, early-release clauses, and entity-specific restrictions.
I designed and implemented the front end in Retool, collaborating with backend engineers who used AI to extract and structure lock-up data directly from IPO prospectuses. The tool gives users an at-a-glance view of upcoming expiries with the ability to explore shareholder-level and clause-level details.

Role
Product DesignerDesign Engineer (Retool)
Team
2x Backend engineer / PM
2x Analysts
Users
24 active repeat users in the month of October 2025
Project Impact
Increased usage and adoption. Beta in active client use
Outcome & Impact
Quarterly Repeated Usage Metrics as of October 2025

1
Lock-Up Tracker is released as part of IPO Intelligence and usage of the product creeps up.
2
Average usage higher than previously, spiking when Lock-Ups become relevant.
3
Usage increases further when IPO Intelligence in incorporated into the ECM Intelligence platform.
Project Start
Challenge
Lock-up data lives deep within legal prospectuses and is time consuming to analyse thoroughly. Analysts had to manually track expiry schedules, shareholder classes, and early-release clauses in spreadsheets. The challenge was to design an experience that consolidated this data into a structured system, providing transparency across shareholders, entity types, condition and restriction clauses.
Goals
Constraints
Research & Discovery
Internal ECM Analysts
Conducted research sessions
Prototype testing
Client Team / Analytics Tools
Client query and request analysis
Feedback post launch
Stakeholders
Weekly product review sessions
User Flow / Information Architecture & Required Features
User Flow / Information Architecture Overview
Lock-Up Tracker Table
Click Row
Company View is shown with Shareholder tab selected by default
Share Calculation button is shown
Click share Calculation button
Share Calculation button is shown
Click share Calculation button
Shareholder table is shown
Click a shareholder row
Shareholder Details modal appears
Lock-Up Details Component appears, pre-filtered for the selected rows entity type
Click ‘Deal’
Switch to company IPO Deal view
Click ‘Lock-Up’
Switch to company Lock-Up view
Entity Type Table appears (first row selected by default)
Shareholder Details modal appears (data filtered for the selected row of Entity Type Table)
Click a different row in the Entity Type Table
Shareholder Details modal shows data for the newley selected entity type
Expand Row
Row expands to reveal a shareholder table (first row selected by default) and lock-up restrictions and conditions for that selected shareholder
Click a different shareholder in the list
Restrictions and conditions updates to reflect the selected shareholders data
Required Feature / Component
User need it solves
Lock-Up Tracker Table
Shareholder View
Shareholder Modal
Lock-Up View
Search & Filtering
Lock-Up Expiry Component
Design & Iteration
Design Engineering Requirement
The product had to be built in Retool. Designs needed to adhere to its limitations and my developing knowledge of Retool workarounds.
More features have been added since launch (buttons for these may be visible in the below videos) however they are not shown in depth.
Lock-Up Tracker Table early design in Figma

Lock-Up Tracker Table updated design in Retool
Due to the need to work at velocity, some components were wireframed & prototyped using Retool.
Shareholder Tab (Company View) design in Retool
Deal Tab (Company View) early design in Figma

Deal Tab (Company View) updated design in Retool
Lock-Up Tab (Company View) design in Retool
Implementation & Launch
Key Learnings